





Dash0’s Vercel integration will automatically send telemetry from your Vercel workloads to Dash0 for analysis and visualization - including an automated log drain setup. Dash0 is the next-gen OpenTelemetry-powered observability solution that enables you to gain deep insights into your applications and infrastructure. Built for developers and loved by SREs - ready for your stack.
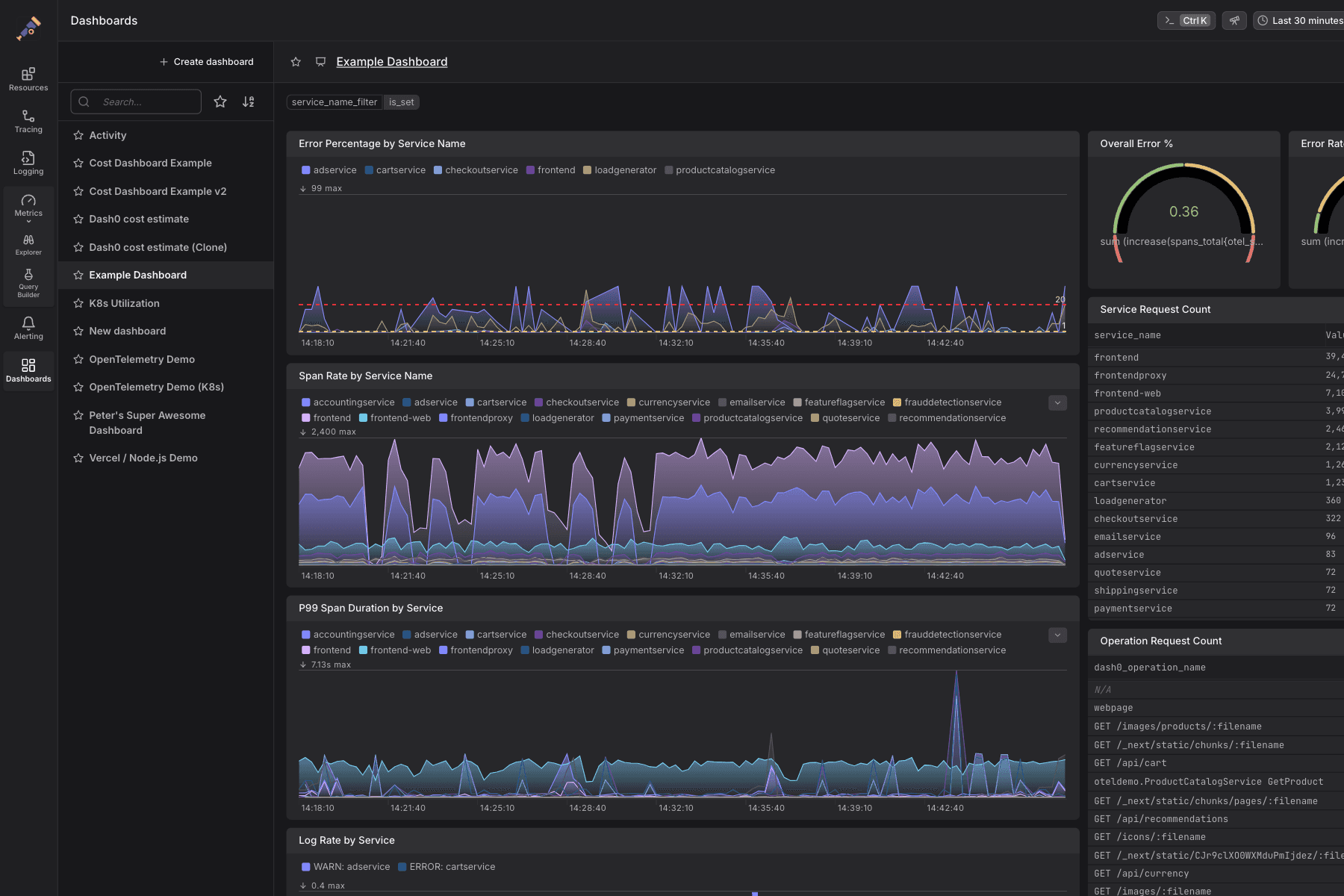
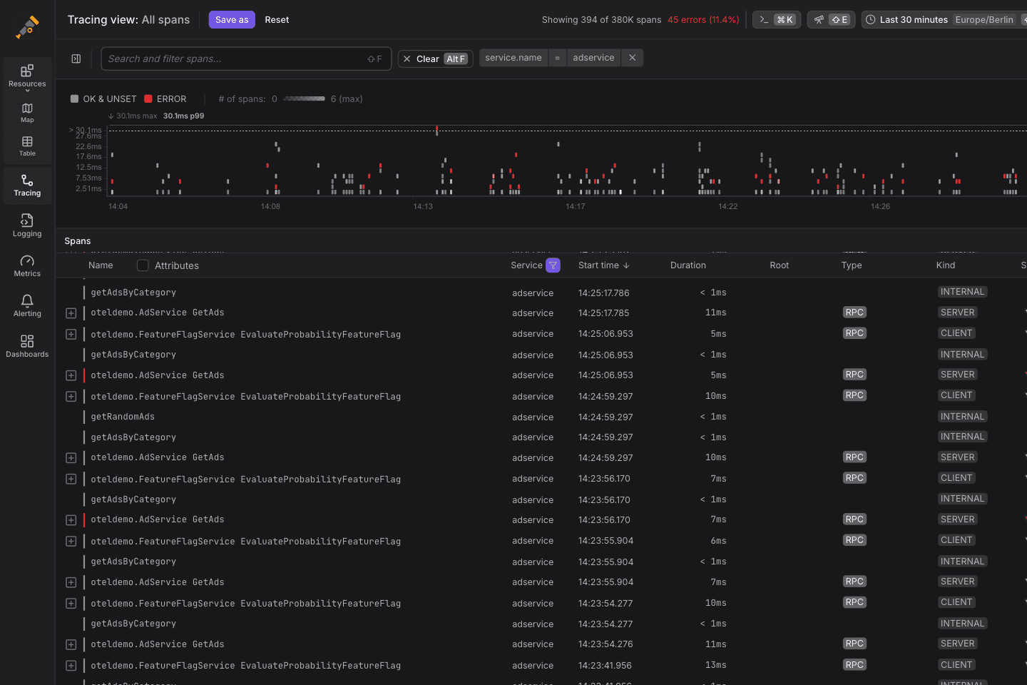
When the integration has been installed, logs from your Vercel projects will be sent automatically to Dash0. You can also enable tracing and metrics to gain further insights. Dash0 offers powerful customizable dashboards for your telemetry, alerting capabilities, as well as advanced filtering and analytics features. It also provides 30 days retention for logs and traces and all at a very competitive price.
You will be able to analyze your Vercel telemetry in context with signals from your non-Vercel infrastructure. Get detailed insights and find the root cause for performance issues faster and easier than ever before.
This integration offers additional features for Pro and Enterprise plans.